Demo Screenshots

Você está visualizando a versão em versão em inglês desta página porque ela ainda não foi traduzida. Possui interesse em ajudar? Veja como contribuir.

Web store

Home PageCheckout Screen
frontend-1frontend-2

Jaeger

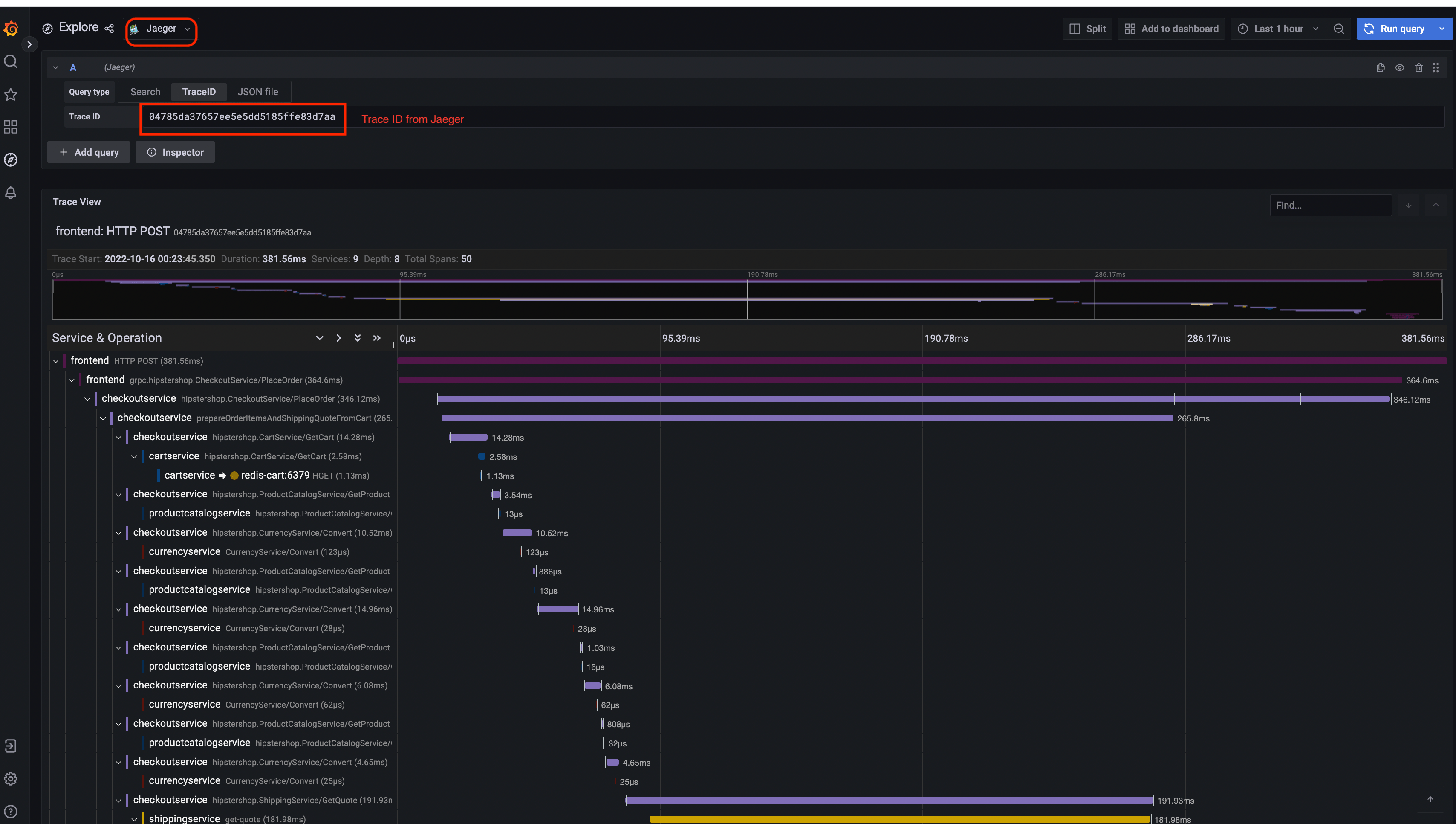
Jaeger UITrace View
jaeger-uijaeger-trace-view
System Architecture
jaeger-system-architecture

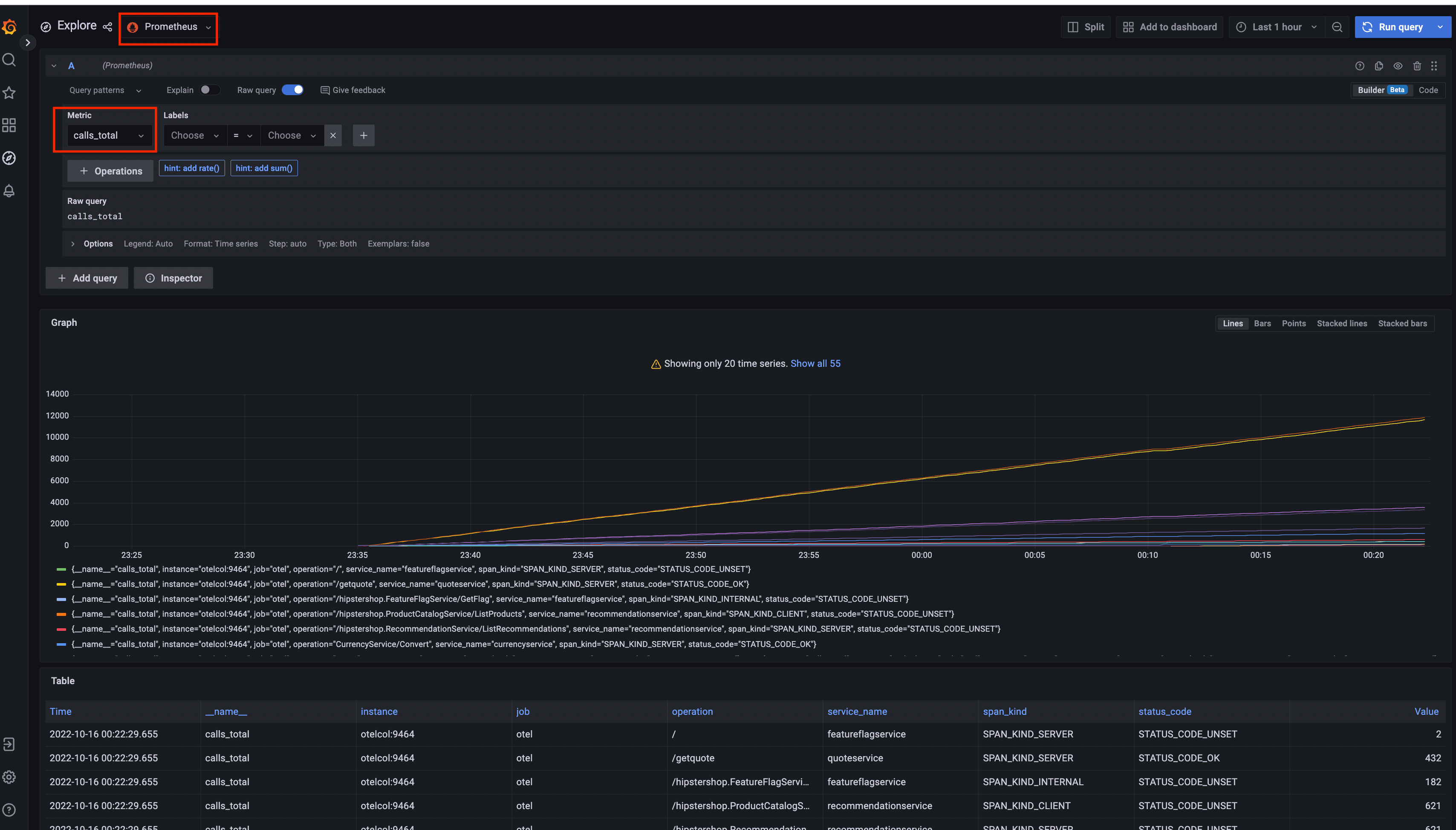
Prometheus

Prometheus

Grafana

Prometheus Data SourceJaeger Data Source
Grafana-PrometheusGrafana-jaeger

Load Generator UI

load-generator-ui

Flagd Configurator

Basic viewAdvanced view
flagd-ui-basic-viewflagd-ui-advanced-view

Última modificação January 22, 2025: [chore] Spelling: dashboard...id (#6018) (1f6a173c)